
Best Practices for HTML Background Video Optimization
Background videos are a website staple and can make a positive impact on users, but are often not fully optimized. This post covers the main aspects of optimizing background videos.

User privacy is a growing concern across the web. It's no secret that the large companies follow you around the web, track your every move, and sell your info to advertisers. Even websites that claim to care about your privacy might be adding to the issue if they're using Google Analytics to track their visitors. If someone visits your site and you're using Google Analytics, you're contributing to the privacy problem - your visitors' data is being funneled off to Google–the biggest advertiser in town–for their “own purposes.”
Google Analytics is a knee-jerk install for most websites. But do you need it? The second you install Google Analytics, you're also going to make sure you have cookie consent banners, and pay attention to rules around the GDPR and CCPA - and others. This may involve time spent with a lawyer or your legal team, making sure your privacy and cookie consent policies are buttoned up. If you want to avoid having to deal with potential issues concerning these and your visitors, eliminating Google Analytics can go a long way toward that.
You might think "Oh no, if I remove Google Analytics, how will I know..." How will you know what? Wait a second. Take a breath. Look inward. Do you really use Google Analytics? When was the last time you looked at it? Quick, what's a "secondary dimension"? Maybe you don't know these things but you pay a marketing or SEO company a large monthly fee to look at these for you and deliver meaningful "reports." Are those reports useful? Do you even look at them? Do you take any action from them? If you do and you find them useful, then by all means, carry on! If not, then Google Analytics might be overkill for you.
Did you know there are numerous other options out there for websites statistics? Most all alternatives are paid on some level, as opposed to Google Analytics which is "free" - but in this case free means Google is monetizing your (and your visitors') data on their advertising platforms. All that data is tracked, stored and owned by Google, which threatens the privacy of your website visitors and customers.
If all you're concerned with are some basics like number of visits, most popular pages, and maybe what someone searched to find you, there are a ton of alternatives that are simple to install that will give you this info, help you bypass issues of user privacy, all while allowing you to retain ownership of your data.
Here's a brief look at three popular options.
Fathom bills themselves as "a simple, light-weight, privacy-first alternative to Google Analytics." Fathom doesn't use cookies, so you won't need a cookie consent banner. They also have a very competitive pricing structure.
Fathom analytics demo
You can see a live Fathom demo which shows you the type of simplified dashboard you can expect to see with these types of tools.
Plausible pitches themselves as "a lightweight and open-source website analytics tool. No cookies and fully compliant with GDPR, CCPA and PECR. Made and hosted in the EU."
Plausible.io demo screen
You can see a live demo of Plausible online. A quick look at the Plausible demo screen shows me most of what we use Google Analytics to track.
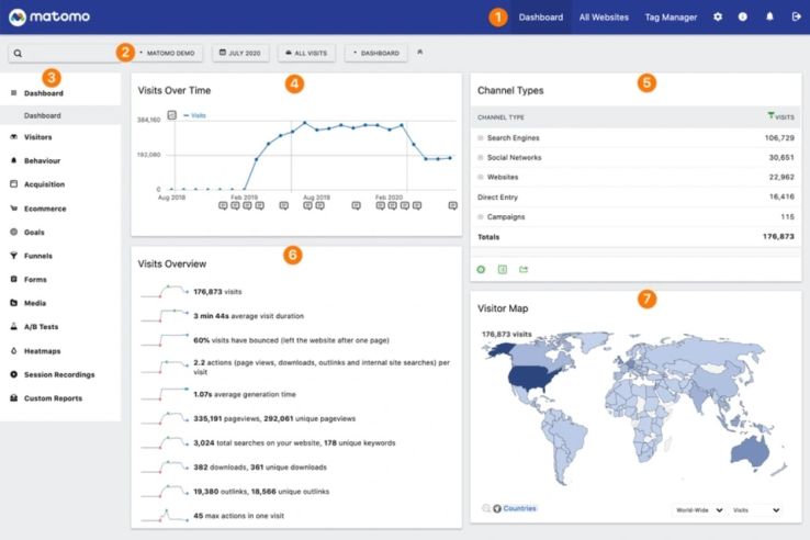
Matomo (formerly Piwik) bills themselves as a "Google Analytics alternative that protects your data and your customers' privacy."
Matomo seems a little more robust then the others that focus on "simple." Matomo includes other analytics tools like heatmaps (for an extra fee), which shows you visually where your visitors are clicking, moving the mouse, and how far down they scroll on each page. There are other tools like Hotjar that specialize in heatmaps, but having that sort of functionality rolled into a single analytics too might make sense for you.
Matomo analytics dashboard screen
There is no live online demo of Matomo, but they do have a lengthy Matomo Tour.
Not so fast - these three are just the tip of the iceberg for Google Analytics alternatives. There are many others, and Plausible even complied a list of 60 (sixty!) alternatives. It's all going to depend on what the goals are for your site, or how much data your marketing team needs to utilize.
We haven't switched away from Google Analytics just yet. We're looking at the alternatives ourselves, and gathering what we think our requirements actually are. It's easy to get analysis paralysis looking through a list of alternatives as large as the one Plausible amassed.
We'll ultimately land on one of these alternative analytics tools, because we don't use or much care about the majority of Google Analytics for our own purposes. We don't pay for Adwords or do any campaigns or utilize event tracking. We just like to see what pages people visit and where people are coming from. We don't have much more time than that to spend on it. We also don't see a need to inadvertently add more info to Google's profile of you, just because you wanted to read this post. When we decide on something we'll write a post about which we selected and why.
Good luck deciding on an alternative solution if you decide to move away from Google Analytics!
Background videos are a website staple and can make a positive impact on users, but are often not fully optimized. This post covers the main aspects of optimizing background videos.
Here's how we converted our own site from Foundation to Tailwind, along with a cheat sheet to help you do the same.
Overall website performance has always been important but after Google's Page Experience updates in 2021, it's more important than ever. Improving your site's Core Web Vitals can drastically improve the page experience for your site visitors.
We respond within one business day and will tell you honestly whether we're the right fit.
Schedule a Call

